Empowering the Investigation Process with MixMode
For a cybersecurity platform, the production of an alert is typically the result of a sequence of log collection and analytics processing. In this way, the alert delivery is, in many cases, the end of the story for the platform. For a cybersecurity analyst, however, the receipt of an alert is the beginning of an investigative process aimed at determining whether the alert indicates a full-blow cyber attack or the presence of some other type of vulnerability or unusual behavior.
Here’s a breakdown of what a cyber investigation typically entails and how the MixMode platform can help guide you through the process:
- Triaging the Alert: Security analysts first assess the triggered alert. This involves reviewing details like the source of the alert, the type of event detected, and the potential impact. They may also look for any corroborating evidence from other security tools. Based on this initial assessment, the alert might be:
Dismissed as a False Positive: Sometimes, security tools trigger alerts due to misconfigurations or benign activity. If the investigation reveals no malicious intent, the alert is dismissed.
Escalated for Further Investigation: If the alert seems credible, it’s escalated for a deeper investigation.
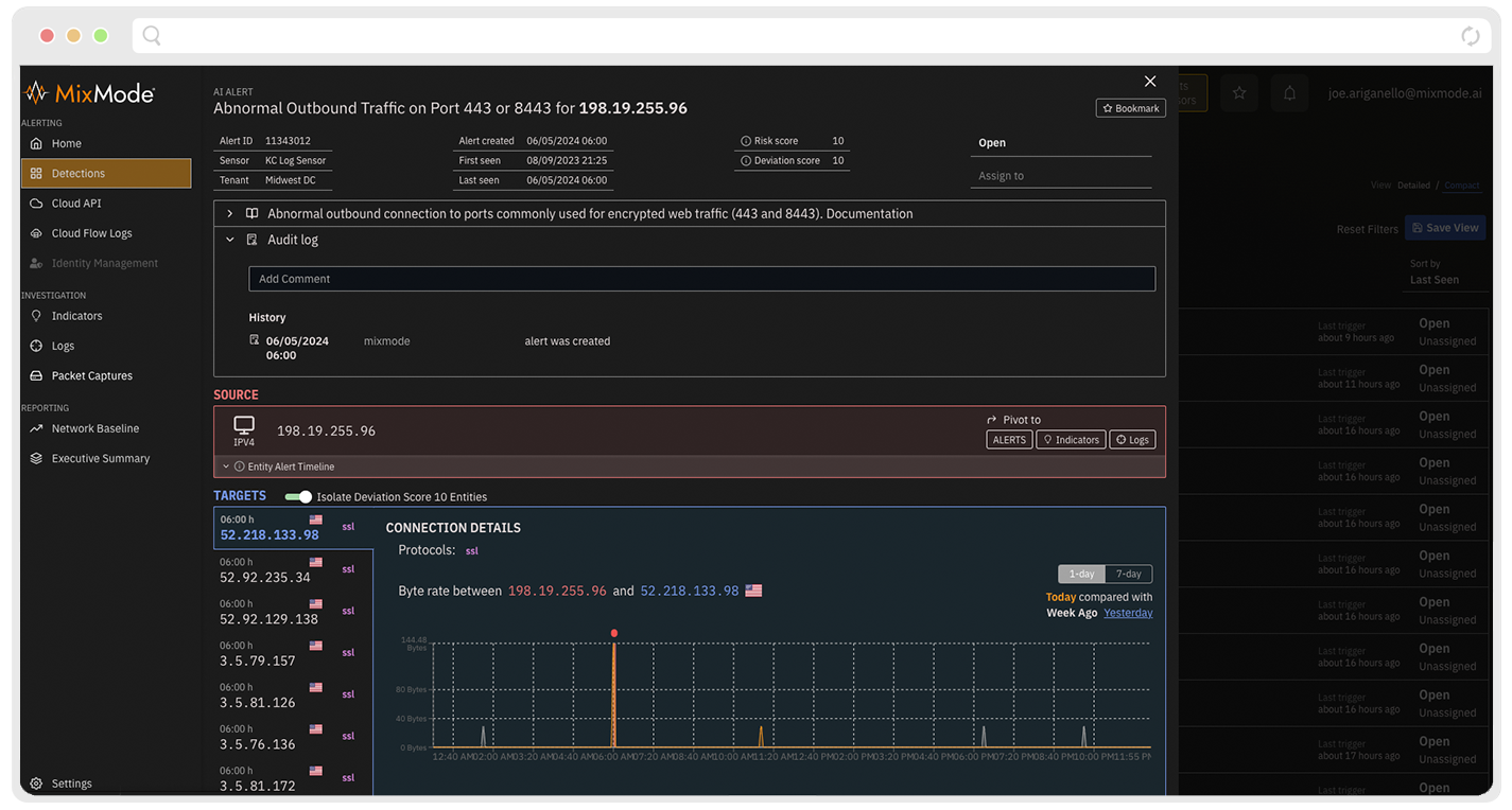
- What MixMode Does: The MixMode Platform is a dynamic attack detection solution purpose-built on patented advanced AI to detect known and novel attacks in real-time, at scale. MixMode’s AI analyzes the alert in seconds, provides context, and assigns a risk score based on AI confidence, potential impact, and relevance to an organization’s specific threat landscape. This minimizes false positives, reduces alert fatigue, and allows analysts to focus on high-risk situations.

- Gathering Evidence: Security analysts gather evidence to understand the scope and potential impact of the event. This might involve collecting logs from various systems, analyzing network traffic, and isolating potentially compromised devices.
- What MixMode Does: The MixMode Platform automatically collects and correlates data from various network devices and security tools. This aggregates and correlates threats to provide a centralized view of the potential incident, saving analysts valuable time.

- Threat Hunting: Analysts may use threat-hunting techniques to actively search for additional signs of malicious activity. This can involve analyzing historical data, looking for indicators of compromise (IOCs), and using specialized tools to identify suspicious behavior.
- What MixMode Does: The MixMode Platform connects the dots to understand all the findings related to a specific event, including those based on multiple events. This provides a holistic view of the attack journey to reveal the bigger picture, showing how seemingly unrelated events are part of a more significant threat.

- Root Cause Analysis: The goal is to understand how the potential attacker gained access and what their motivations might be. This helps determine the best course of action for remediation and prevention.
- What MixMode Does: MixMode’s AI can help analyze the sequence of events and network activity leading up to the alert. This allows analysts to pinpoint how the attacker gained access and their potential goals, enabling a more targeted response.

- Containment and Remediation: If a compromise is confirmed, the focus shifts to containing the threat and remediating the issue. This might involve isolating infected systems, patching vulnerabilities, and removing malware.
- What MixMode Does: The MixMode Platform provides guided response recommendations complete with MITRE ATT&CK and threat intelligence information. It can also integrate with security orchestration and automation response (SOAR) platforms via API, allowing for automated containment actions, such as isolating infected devices or blocking malicious traffic.

- Documentation and Reporting: A thorough report is generated documenting the investigation process, the findings, and the actions taken. This report is crucial for future reference and improvement of security posture.
- What MixMode Does: Users can export comprehensive reports from The MixMode Platform that document the investigation process, findings, and remediation steps. This saves time and ensures vital details are captured for future reference.

- Lessons Learned: Following an incident, it’s essential to analyze what went wrong and identify areas for improvement. This might involve updating security policies, enhancing user training, or investing in new security tools.
- What MixMode Does: MixMode’s AI continuously forecasts what’s expected to identify recurring patterns and potential security weaknesses. This allows security teams to proactively adjust security controls and training programs to prevent similar incidents in the future.

By leveraging AI and automation, The MixMode Platform empowers security teams to streamline the cyber investigation process, identify and contain threats faster, and gain valuable insights to strengthen their overall security posture.
.png)